
Brian Maina
Aspiring Software Engineer | Sophomore at Boston University studying Computer Science and Economics
I'm a Boston University student studying Computer Science and Economics, building software across real-time transit, finance, and AI-assisted tools. I like products that solve concrete problems, feel thoughtful to use, and hold up technically.
TRANSMISSION 01
About
Real-time systems and software with real-world utility
·Based in Boston, MA
Hi :) I'm Brian Maina. Currently I'm studying computer science and economics and I plan to work as a software engineer focused on making useful, ambitious products.
What I build
I build full-stack and mobile software, from real-time transit systems and stock analysis platforms to AI-powered browser tools.
What I care about
I care about software that reduces friction and expands access. One of the reasons I chose Computer Science and Economics is to better understand how technology can be leveraged to close gaps in equity caused by lack of access to information.
Interests
I'm especially drawn to projects that combine strong engineering with product taste. This could be things involving real-time data, infrastructure, finance, mobility, discovery, and tools people actually come back to.
ARCHIVE 02
Selected Work
NutriCheck
Java · Android
Android barcode scanning app that evaluates scanned food products against user-declared medical conditions and dietary goals using a weighted health scoring algorithm.
TriLive
SwiftUI · Combine
Real-time iOS transit tracker for live bus and rail ETAs, nearby stop search, map-based vehicle tracking, and push notifications, backed by a Dockerized FastAPI/PostgreSQL/Redis stack.
QuantSnap
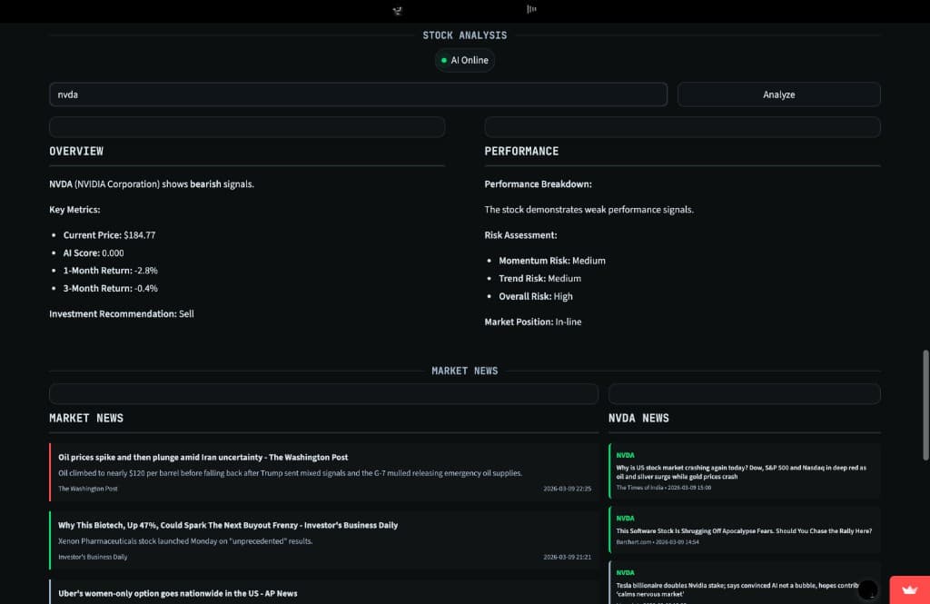
Python · Streamlit
Stock analysis platform that evaluates and ranks 300+ stocks across 12 sectors using live market data, quantitative scoring, interactive charts, and news context in a Bloomberg-inspired interface.
Tabstream
JavaScript · HTML· May 2025
Chrome extension for guitarists that reads YouTube music videos, uses Gemini to clean up artist/song info, and gives one-click access to tabs plus an AI sidebar for chord, difficulty, and technique questions.
Archive

Cerco
React Native · Expo
Student events app built for campus discovery, letting users create, browse, save, RSVP to, and map events with student-only authentication and real-time updates.
Logistik
Java · Java Swing· Aug 2023 – Apr 2024
Java desktop logistics system for truck and driver management with role-based login, MySQL persistence, filtering, and dashboard-style capacity visualization.
RELAY 03
Signal
GitHub activity
Loading…
Contributions this year
847
Current streak
12 days
Public repos
24
LOG 04
Experience
B.A. Computer Science and Economics
In progressBoston University
- Double major in Computer Science and Economics
- Relevant coursework: Data Structures & Algorithms, Analysis of Algorithms, Software Engineering, Probability/Statistics
Backend Engineer Intern
Portal (ed-tech startup)
- Built an ATS resume-scoring feature with PDF/JSON support, improving parsing accuracy by 25%.
- Added Redis caching and cache instrumentation to improve repeat analysis performance.
- Refactored 12 Express controllers around dependency injection for cleaner testing and maintainability.
- Implemented 360+ automated tests across auth, recovery, and payments flows, reducing QA time by about 60%.
Treasurer
Boston University German Culture Club
- Manage a $1,780 semester budget across event planning, reimbursements, and purchase requests.
- Helped grow membership by 55%, from 60 to 93 members.
- Maintain roughly a $1,000 reserve fund to stabilize operations across funding cycles.
Assistant Technical Lead
Engineers Without Borders (Boston University Chapter)
- Led outreach for the Ogiek Kwanza Project.
- Reduced well-construction quotation turnaround by 30% by coordinating 5+ engineers.
- Helped cut projected well-work costs by 60%, from $50,000 to $20,000, through vendor evaluation and sourcing.
Member
Hack4Impact
- Participate in weekly engineering workshops focused on software for social impact.
- Engage with technical curriculum and professional panels around mission-driven tech work.
Co-founder
Digify Dubai
- Co-founded a digital literacy initiative serving migrant workers through weekly training sessions.
- Helped deliver training to 30+ migrant workers on language learning and mobile banking.
- Supported procurement of 20 laptops and training materials to keep workshops fully equipped.
- Featured in Khaleej Times for the initiative's community impact.
Featured in Khaleej Times
A student-led initiative to help improve lives of migrant workers
Read articleEducation & Extracurriculars
Internships & Experience
DOCK 05
Tools
Languages
Frontend
Backend
Tools
Cloud
Certifications

TRANSMISSION 06
Let's build something together.
Reach out for collaborations or opportunities.











